2020年3月25日,樹根科技CEO賀東東先生應邀參與了中國信息通信研究院、工業和信息化部人才交流中心、中國互聯網協會、工業互聯網產業聯盟、5G應用產業方陣以“‘智能+’學院”為基礎,發起的助力企業復工復產、加快推動企業數字化轉型升級,“同呼吸、共命運、萬眾一心,戰疫情”公益直播活動。
在此次抗擊疫情中,工業互聯網對助力政府決策及企業復工擔任著重要要角色,亦為制造業未來創新發展帶來啟示。賀東東先生從實際案例出發,講述了后疫情時期,工業互聯網平臺賦能與未來工業范式轉變。
在此我們將直播全文分享給大家。
各位親愛的聽眾:
復工進行時 無法現場調研 如何掌握復工情況
這段視頻是 3月21日央視新聞播的,里面提到的一個場景是工程機械指數如何反映每一天實時開工情況。為了疫情,應工信部的要求,每天我們都會采集數據,統計每一天開工率的變化,通過數據反映實時的開工情況。大家看到在這個圖上面從3月20日開始我們工程機械開工率已經跟去年持平了,但是在2月23日時候還大概只有一半的開工率,這個數據能夠實時反映我們復工的情況。
我們在疫情期間還專門為政府園區和企業開發了疫情防控信息平臺,這個平臺是免費給到政府園區和企業去用的。現在已經有119個園區及集團企業,458家企業在使用這個平臺,來實時統計和分析這些中小企業的復工情況,包括人員和機器設備的復工情況。
這兩點是復工階段我們用根云平臺做的一些事情。

抗疫進行時 事出緊急 如何調度和管理施工設備
下面我們談談在抗疫過程中我們做的另外一些事情。
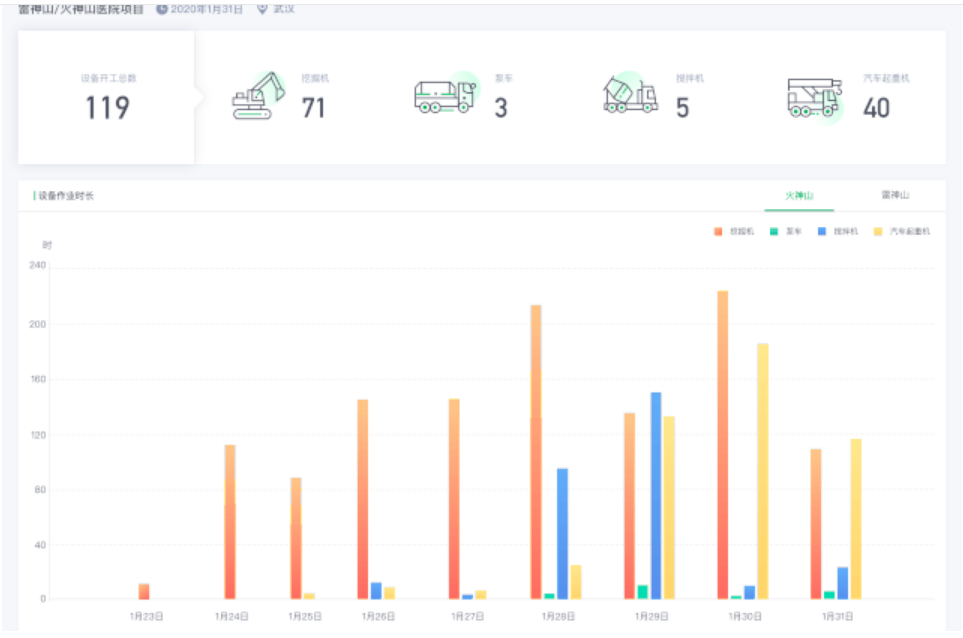
我們有一個產品叫應急裝備智能管理平臺,大家看到這個界面里面,我們統計有400多臺在我們平臺上的設備去支援了火神山、雷神山的建設,為武漢的抗疫做出了一定貢獻,這個柱狀圖是我們每天在火神山、雷神山施工實時的情況,而且在平臺的支持下也有效彌補現場服務工程師不足的問題。
抗疫進行時 方艙醫院封閉 如何做好設備維護
復工進行時 降低現場人員數量 提升生產效率
工業互聯網平臺企業 如何直接作出貢獻
疫情影響總結
我們總結一下在這次疫情當中最大的影響是什么樣的影響,我在這里用了一個三角:人、物,還有數據。大家知道我們講工業4.0,講CPS系統,更多是講到物和數字雙胞胎之間的關系。我們國內有一本著名的智能制造的書叫《三體智能革命》,跟科幻小說名字很像,他們是把人的因素加進來了,因為除了物和數字雙胞胎以外應該把人的因素加進來,所以我在這里借用了這樣一個三角的模型。
大家看在這么一個人、物、數據的三角關系中,疫情沒有影響的或反過來增長的就是數據這一塊,只要是數字化的,只要是能夠通過Digital的方式去交易去運營去傳播的,這次反而得到一個快速發展,大家知道我們線上的購物,線上的娛樂,包括現在小朋友關在家里線上的教育,在線辦公的一些工具,這些都得到了快速發展,只要它是Digital的數字化的東西,它不但沒有受影響反而會有一個增長。
但是,反過來人是寸步難行,這次疫情的封閉主要是對于人,人動不了,人動不了就對于各行各業只要需要人到現場去工作的全部受到了巨大的影響,同時物體我們的物體只有部分的,比如說生活必需品這些可以移動,但是其他我們正常生產用到的零部件這樣一些東西移動不了,所以就看得出來這次疫情影響的是沒有數據化的這部分,只要是有數字化的能夠在線上交易和線上運營的它影響比較小。
如果一切在線運營 疫情奈我何
所以,這里面給我們一個啟示,或者說會讓我們去憧憬一下未來的制造業應該是什么樣子。我想未來的制造業我們憧憬是一個在線的而且是社會化的,是一個智能運營的體系,若干年以后當我們智能制造全部實現以后應該是在線運營,而且,社會化去調動全社會的制造資源和知識經驗,另外它是一個智能化,通過AI,通過大數據驅動的運營的體系。我想這是我們對于未來制造業的終極場景的一個規劃,將來一定會做到這一點,而且這樣做完以后整個所有的機器、物料、產品、人,這些要素全部會復制到線上,而且大家都通過大數據、AI來驅動,用軟件來定義,所以它就能夠實現遠程在線的非現場這些控制和運營,同時企業形態也將發生一些變化,這是我們對未來的憧憬。
制造業轉型的本質
這個未來的憧憬涉及到的幾個轉變就是三個化,大家都已經耳熟能詳了,網絡化、數字化、智能化。
網絡化更多是說新的連接,就是把機器、設備、人、物全部要連接網絡上,同時會有所有這些對象的數字化,就是我們的數字雙胞胎。最后一點,當所有這些物理對象和人數字化以后它就可以把新一代的技術能夠完全使用起來,也可以把互聯網支撐的商業模式能夠使用起來實現一個自動化運營。而整個轉變的核心是工業互聯網平臺。
平臺是核心
這張圖我已經用了快十年時間了,從來沒變過,因為這個是我們一直以來對于工業互聯網平臺最本質的理解,它要做到的幾點,要實現萬物互聯把機器能夠連起來。要構建物理對象的數字徑向,然后再透過工業數據,數據洞察和人工智能去輔助去代替,或者去優化我們的工業和產業的決策,通過軟件通過各種軟件來驅動我們物理世界的運行,最后由于所有這些要素連接到互聯網上面來全部社會化連接,所以所有的新的商業模式都會發生,這是我們的一個理解,我這是老生常談了。

從專業機構看全球工業互聯網平臺
不同的專業機構對工業互聯網平臺有很多定義,可能大家的定義不完全一樣,但是總的來說有幾個特點,一個是跨地域跨行業的,另外有廣泛的設備連接能力,而且最好是有多場景的部署模式,要有足夠的開放性,尤其重要是在OT這一塊,在物聯在邊緣,工業的數據管理和集成的能力,端到端的應用能力,以及我們平常有時候被大家忽略的就是我們從戰略和商業模式,市場營銷整個產業鏈運營等等這方面會體現出來的一些變革的能力。
Gartner IIoT魔力象限報告
國際知名調研機構Gartner公布的2019年IIoT(工業互聯網平臺)魔力象限評選結果,樹根科技憑借旗下的ROOTCLOUD平臺,以唯一中國企業身份入選工業互聯網平臺領域評選。Gartner對我們的評價是說在物聯接入、應用實踐的案例、全球化能力等方面都具備優勢。我們起步相對跨國平臺還比較晚,所以我們在愿景的完整度或者說成熟度方面得分是相對比較靠后的,但是在執行力方面,落地和具體的實踐案例方面,我們是中偏上位置。
我們覺得工業互聯網近幾年有幾個趨勢:
從單體應用到整體數字化轉型
因為工業應用從3.0時代長期以來我們就是一個單體的應用,我記得我原來統計過三一重工的信息系統,大概有二十幾個獨立的系統分別管理不同的場景不同的應用,但是這八十幾個還遠遠不能覆蓋企業所需要的場景,所以就呈現出一個是數據很亂。二是應用特別雜,各種各樣單一的專門化的應用,但是應用之間是無法打通無法協同,尤其是很多的know how,比如說我們的工藝,老師傅工藝的know how,我們一些質量分析的精益,精益質量分析的一些模型等等都沒有辦法把它軟件化。三是迭代非常難,就是這些系統之間數據化非常難,現在所有的企業我們談到數字化轉型都是一個整體轉型,你很難單一說我只做一個MES,我只做一個后市場服務的提升,或者說我只是說做某一個設備的工藝的改進。
更多是一個整體數字化轉型,所以在這種需求之下就需要最好是一個統一的平臺能夠把不同的應用場景能夠支撐起來,無論是研發、設計、制造和服務,能不能把統一的數字模型在不同場景下去怎么做使用和調用。
另外,它要能夠支撐快速地把新一代的信息技術和新的技術的導入。每天都會有新的技術出來,云,大數據,AI,區塊鏈,標識解析,現在有5G等等,每一個新的技術出來以后我作為一個制造企業你說不去享受這個新技術的好處怕會掉隊,但是說我要使用到這些新技術一沒人才,二沒沉淀,三又要花很多錢,我怎么樣能不能有這樣一個機制,這么一個平臺能夠快速幫我把這些技術對接過來,導入進來,另外會不會有一個共享的分享的模式,能夠把這些新技術沉淀下來的應用能夠相對便宜地賦能到我的制造企業,而不是說專門為我這家制造企業做一個新技術的創新和應用,那樣成本根本受不了,周期也受不了,這也是第二個統一的需求。
第三,要非常簡單地開發、部署和運營,大家知道制造企業IT都是短板,有些都沒有IT部門,沒有辦法做一個復雜的運營也沒有辦法做一個復雜的開發和部署,所以怎么樣做到一個開箱即用的這種SaaS化的應用,這也是一個非常大的挑戰,所以這是我們數字化轉型的趨勢之一。
從車間物聯到社會化生態
從現在車間的物聯,我們單臺設備自動化,機器人化,到整個社會生態的一種演變。我這里畫了幾條曲線可能看上去比較復雜,實際上就是兩種,一種是說很多朋友會問工業互聯網和工業物聯網到底有什么區別,因為工業互聯網已經出現好多年的時間了,我的理解,我把它放到一個場景下來看就會比較清晰,越是在靠左邊,比如我在車間或者單臺設備的連接我在車間這一層要做一個加工中心的NC的控制等等,這樣一些越是傳統的物聯和我們傳統的自動化是可以比較好的覆蓋的,但是越是到車間到企業集團到產業鏈上下游的產業鏈企業,到全社會的一種制造協同和合作,這樣的一種局部的物聯方式就很難去滿足這樣一個場景。
所以越是大的場景越是跨度大的應用它對于工業互聯網的依賴就會越強,比如說我們在做一些集團性企業的互聯工廠,舉個例子,其實你單個工廠的物聯解決方案我們傳統3.0時代的自動化是完全可以解決的,但是我在中國比如說有二十幾個工廠,我要把這二十幾個工廠數據匯集到集團總部可以做各種跨工廠的分析,多維度的比如說同等工藝的分析,這個其實從需求來講不是一個特別高深的需求,應該說很樸素的一個需求。
但是你的IT架構,傳統的機械化的架構就很難支撐一個集團企業跨地域跨工廠不同的數據分析,到了上下游企業就更加做不到了,所以整個工業互聯網一定程度上是順應這種變化,從我們車間局部的物聯,或者說從一條黑燈工廠產線的自動化到我整個越來越把產業鏈往整個社會化協同去走,它需要有大跨度的數據共享,應用的共享能力。
從企業級管理到社會化協同
這里我更具體畫了幾個示意圖,我們過去兩化融合,信息化的時代我們更多是單的BU或者是業務領域單個軟件,后來我們說信息化全部打通,T字形結構,我們橫向打通,從銷售、設計、采購、制造、物流等等全部打通,縱向從營銷的訂單到ERP,到MES,到整個設備自動化,單個企業把縱向和橫向打通形成一個信息化非常強的企業,這個是我們在3.0時代難度非常大,即使在3.0時代也沒有幾個企業真正在橫向縱向在企業內部去打通的。
現在我們已經升級到整個產業鏈的產業集群,產業鏈現在已經有非常多的正在發生的我們說產業鏈的一種新的模式已經出現了,在銷售環節可能已經有一些專門的銷售平臺在做互聯網化的銷售,也會有一些專門的設計師平臺去做一些,把設計師的智慧結合起來做社會化的設計,也會有一些集采平臺去做一些采購等等,都有了。
但是,制造,共享制造這一塊相對這些平臺來講還是比較欠缺的,因為這一塊是最難的,怎么樣把不同的工廠或者說同一個產業集群里面不同的制造的能力,怎么樣變成一個制造平臺去能夠跟上下游的采購平臺或者是銷售平臺去對接,形成真正的這種產業鏈集群的生態級的合作,這個是非常難的,但是也是有非常大需求,最近大家也知道一些在這方面做了一些成功實踐的企業發展非常快。
按照構想接下來在每一個傳統行業,任何一個傳統行業都會形成這樣一種新一代的產業鏈級的制造的新模式,而怎么樣去利用工業互聯網平臺的能力快速去構建起這樣一種產業鏈級的新的生產模式,也是趨勢之一。
根云平臺定位于工業互聯網操作系統

普適中國,價值導向
寧夏共享案例-賦能龍頭企業構建行業平臺
優力電驅動案例-賦能新創企業快速迭代發展
普茨邁斯特案例-賦能隱形冠軍全球化運營
根云賦能廣州定制家具產業鏈平臺案例
全球第32個燈塔工廠落戶福田康明斯
Gartner與樹根科技 聯合發布白皮書
制造企業利用工業互聯網平臺的路徑
工業互聯網發展的5點變化
工業互聯網發展中的障礙
工業互聯網發展中仍然存在一些障礙,復雜度,安全,成本等。這個成本顧慮我前面已經分享過了,工業互聯網平臺如果不通過這種分享成本的模式,不通過這種知識的SaaS化的訂閱的模式,你是很難結構化去把這個成本降下來,但是這個又是難度非常大的,所以這一點在目前還依然是工業互聯網普及的一個重要的障礙。還有一個障礙,技術不成熟,整個工業互聯網領域,國內做平臺的我們算最早之一的了,也就四年左右的時間,以前單個企業內部做了可能有十來年的應用,但是整體來講做一個工業互聯網平臺也才出現幾年時間,所以整體而言技術還不是很成熟
點擊鏈接https://www.wjx.top/jq/65068103.aspx,<span style="margin: 0px; padding: 0px; max-width: 100%; box-sizing: border-box !important; word-wrap: break-word !important; font-family: -apple-system-font, BlinkMacSystemFont, " helvetica="" neue",="" "pingfang="" sc",="" "hiragino="" sans="" gb",="" "microsoft="" yahei="" ui",="" yahei",="" arial,="" sans-serif;="" font-style:="" normal;="" font-variant-ligatures:="" font-variant-caps:="" font-weight:="" letter-spacing:="" 0.544px;="" orphans:="" 2;="" text-align:="" justify;="" text-indent:="" 34px;="" text-transform:="" none;="" white-space:="" widows:="" word-spacing:="" 0px;="" -webkit-text-stroke-width:="" background-color:="" rgb(255,="" 255,="" 255);="" font-size:="" 15px;="" color:="" rgb(0,="" 0,="" 0);"="">獲取白皮書。
如果您想了解更多樹根科技為工業企業提供的工業互聯網解決方案,可以直接點擊網頁右方彈框的“聯系我們”,或者直接撥打樹根科技的熱線:400-868-1122

400-868-1122
根云-工業趨勢分析

返回



















